Часовой пояс: UTC + 3 часа




Куратор(ы):   White ShadoW   



Начать новую тему Новая тема / Ответить на тему Ответить  Сообщений: 7309 • Страница 263 из 366<  1 ... 260  261  262  263  264  265  266 ... 366  >
  Пред. тема | След. тема 
В случае проблем с отображением форума, отключите блокировщик рекламы
Автор Сообщение
 

Member
Статус: Не в сети
Регистрация: 28.02.2008
Откуда: Калининград
Фото: 99
Elnur86, помпа подключенная к Fan выходу управляется PWM? Что показывает aquasuite когда она включилась на 100% и работает (до того как пошаманить с перетыканием датчика)?

Добавлено спустя 4 часа 57 минут 4 секунды:
Господабры и дамы, вашему вниманию представляется сравнительный обзор методов и анализ логики управления вентиляторами и другими управляемыми элементами СЖО при помощи контроллеров Aquacomputer aquaero (некоторые моменты относятся также и к другим устройствам Aquacomputer с функциями контроллера). Вечные вопросы - от чего же рулить и почему, какие плюсы и минусы у имеющихся методов, всё собрал здесь и совершенно бесплатно. Относиться с долей иронии к обзору не только можно, но и нужно, но не забывайте о проведённой работе и уважению к ней :)

На протяжении некоторого времени владения рядом устройств Aquacomputer у меня в голове сложилась определённая картина на озвученный в топике счёт. Её, а также собственные наработки по данному вопросу, я и представляю сегодня.

Необходимое вступление для тех, кто не имел опыта пользования устройствами и софтом Aquacomputer. Методы управления, которые я описываю - это варианты существующей в Aquasuite сущности "Controller". Контроллер - это программный алгоритм, работающий на заданных входных данных из выбранного Data source и выдающий на выход значение от 0% до 100% в соответствии с заложенной в каждый конкретный алгоритм логикой. Полученное значение от 0% до 100% (Controller output) может быть масштабировано на входе в каждый Output.

Итак, начну с того что предлагаемые Аквой методы управления можно сходу разделить на две группы. Первая группа - для тех кто не считает нужным заморачиваться и/или имеет желание возможность исходить из самой утилитарной логики при взгляде на вопрос управления.

Вторая группа - вишенка контроллеров Aquacomputer, нацелена на тех кто мнит себя продвинутым мастером контроллеров и хочет думать что просчитывает всё.

В первую группу входят Two-point controller и Set point controller (у других устройств может называться Target temperature).
Ко второй группе относится лишь Curve controller.

Two point controller
Вложение:
2pointctr.png
2pointctr.png [ 18.44 КБ | Просмотров: 602 ]


Как ясно из картинки, имеет два положения - включено (Controller output = 100%) и выключено (0%). В этой бинарной логике зарыты главные минусы метода: необходимость подбирать для каждого из подключаемых Output своё масштабирование, чтобы при 0% и 100% от контроллера получались желаемые обороты выбранного устройства. А также резкие акустические изменения при изменении режима - включении или выключении.
Но есть и плюсы - включившись по заданному порогу заданной температуры или дельты, контроллер будет выдавать 100% до тех пор пока заданная температура или дельта не снизится до порога отключения. Эта логика полностью исключает нахождение системы в пограничных состояниях, когда выбранный Output то включается то выключается, и исключает изменение оборотов выбранного устройства.
Отлично подходит для желающих поддать оборотов, например, помпе при нагрузке на систему - нужно только подобрать подходящий критерий "нагрузки на систему" и подобрать соответствующий масштаб контроллера, чтобы 0% и 100% соответствовали желаемым режимам у помпы.

Set point controller
Вложение:
setpointctr.png
setpointctr.png [ 18.28 КБ | Просмотров: 602 ]

Имеет, как может показаться, всего одно положение, но это обманчивое впечатление. Этот контроллер - сама грация и плавность: при достижении заданной точки температуры он начнёт как кошка лапкой, понемногу прибавлять Output. Начнёт со скромных 5-6% и если температура продолжит расти и превышать заданный единственный порог, будет плавно прибавлять Output, вплоть до 100%. Скорость реакции (крутизна "кривой") контроллера выбирается из 5 положений (Slower -2, Slower -1, Normal, Faster +1, Faster +2). Плюс в простоте при настройке - это король контроллеров для тех кто собирает и настраивает системы по принципу "всё по дефолту, даже в биос не заходил". Просто таргетируйте нужную температуру и он будет поддерживать её, даже масштабировать Output не обязательно. Минусы: не обнаружены, потому что... под оболочкой Set point controller скрывается наша вишенка, Curve controller - в упрощённой версии специально для тех кто использует компьютер с биосом сброшенным в дефолт.

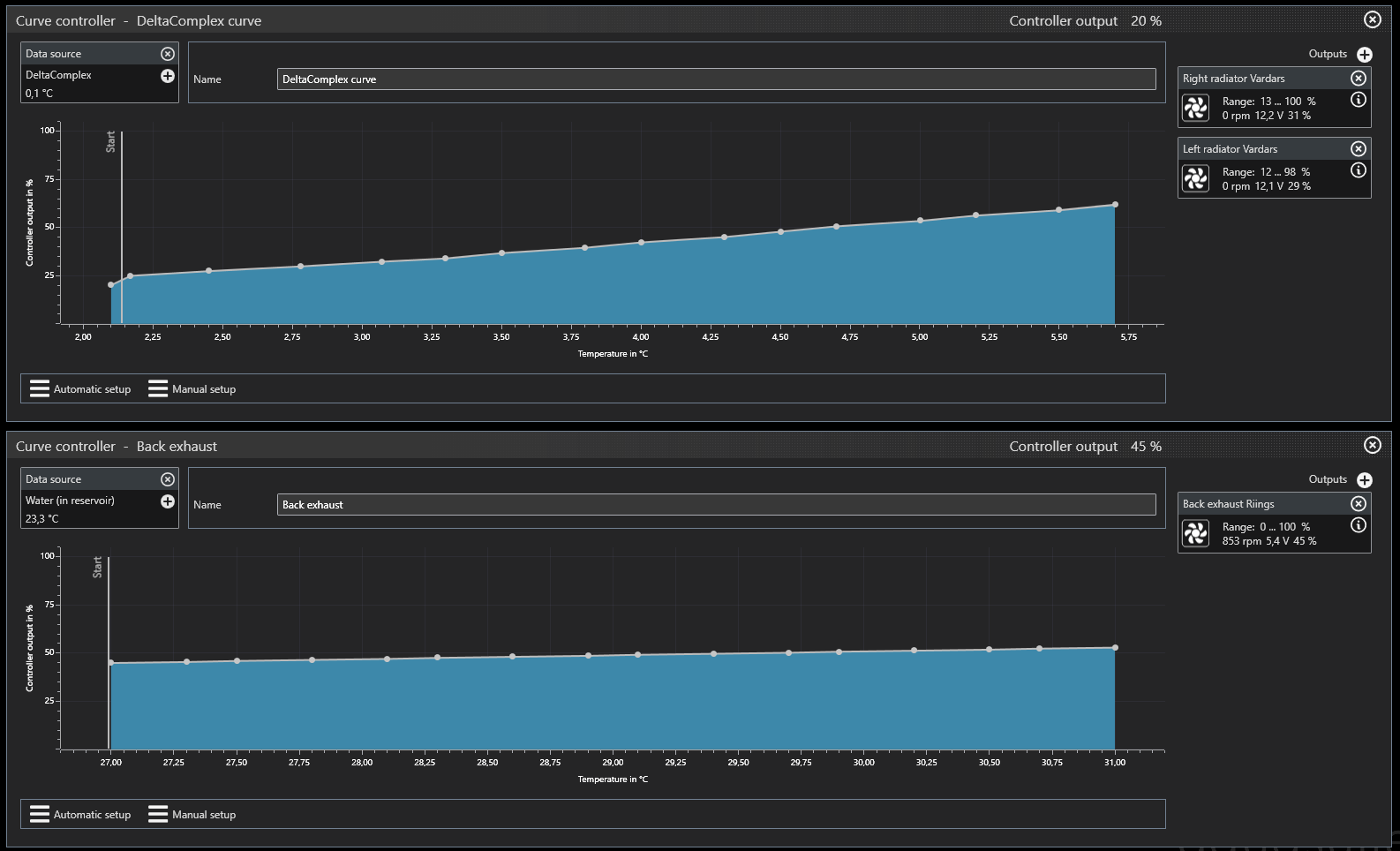
Curve controller
Вложение:
DeltaComplexCurve.png
DeltaComplexCurve.png [ 78.28 КБ | Просмотров: 602 ]


Полноценный контроллер кривой. 16 точек, возможно как полностью автоматическое так и полностью ручное построение кривой, есть регулировка кривизны (выпуклости или впуклости) кривой. Плюсы - ощущение полного контроля для тех, кто чувствует себя мастером контроля, возможность вручную менять кривизну на разных участках. Например на моём скриншоте стартовый участок короткий и имеет высокую кривизну - для того чтобы вентиляторы, полностью остановленные при Controller output 20%, уверенно и одновременно запускались при небольшом изменении температуры на стартовом участке, и так же уверенно останавливались без дерготни туда-сюда, когда Data source температура снизилась. Минусы - сбивающая с толку вертикальная полоска Start, с работой контроллера не связанная никак и только путающая пользователя. Но при всех плюсах и минусах, данный контроллер даёт наибольший контроль за своим Output. Именно на нём можно реализовать самые сложные сценарии управления. А если Aquacomputer доведёт до работоспособности поле Startup temperature (и вертикальный маркер Start), реализует для функции Startup логику заложенную в Two point controller, когда выключение происходит при более низкой температуре чем задана для включения - он станет почти идеальным.

Самые сложные сценарии управления становятся возможными не только потому, что существует Curve controller. Мы можем задавать любой температурный Data source, а в Playground можно создать немыслимые для других контроллеров и бесплатного софта виртуальные датчики.

Далее начинается лирическая часть, от чего же собственно "рулить" и почему.
Как можно заметить, все описанные выше контроллеры позволяют настроить некий таргет температуры. Но какую из измеряемых системой температур выбрать? Может это должна быть не температура, а дельта (разница температур)?

Первое что приходит большинству в голову, что управлять следует от температуры воды (таргет температуры воды). Но от какой - самой горячей, самой холодной, средней и т.д.? Я считаю что не важно. Все варианты использования в качестве Data source температуры воды - жизнеспособны. Температура воды меняется не слишком быстро, колебания показаний на проточных датчиках и датчиках-"пробках" как правило невелики. У этого подхода есть и существенный минус - сезонные колебания окружающей (комнатной) температуры могут приводить к тому что при одном и том же режиме работы системы, но в разные сезоны, обороты управляемых вентиляторов и устройств окажутся разными. При этом заданный таргет температуры также будет достигаться при разных оборотах, а при некоторых вариантах и вообще не будет достигаться.

Я, например, столкнулся с тем что система включающая радиаторные вентиляторы при 27 градусах температуры воды (в самой горячей точке, но это не принципиально), при комнатной температуре ниже 22 градусов ведёт себя следующим образом - нагрузка прогревает воду до пороговых 27, включаются радиаторные вентиляторы и... далее температура совсем не растёт, оставаясь в пределах 27,0-27,5. Это особенность моего нынешнего контура со сравнительно большой охлаждающей способностью и сравнительно малой для него тепловой нагрузкой. Не то чтобы это плохо или проблема, но... что же будет летом при комнатной выше 26-27 градусов? Если оставить тот же таргет включения (27 градусов воды), то постоянные включения-выключения будут происходить уже в режиме без нагрузки, что неприятно акустически - регулярный запуск вентиляторов слышен на фоне сравнительно тихого ПК, увеличит накопление пыли т.к. вентиляторы будут работать бОльший процент времени, даже если система без нагрузки.

Второй вариант, любимый местными пользователями - дельта воды (таргет дельты воды). То есть, разница между температурой воды в самой горячей и самой холодной точке контура. Кажется бредовой и нелогичной, на практике этот Data source очень удобен. Дельта воды плевать хотела на комнатную температуру, цвет окружающего сезона и цвет вашего настроения, она зависит от двух вещей - тепловой нагрузки и потока. Если поток примерно постоянный и не меняется - в случае если пользователю не полюбился вариант управлять помпой при помощи Two point controller, описанный выше - то дельта воды отлично кореллирует с тепловой нагрузкой отдаваемой компонентами в контур. Поэтому позволяет реализовать достаточно привлекательный на практике сценарий управления: нагрузили систему - повысили обороты вентиляторов пропорционально. Сняли нагрузку - обороты снизились (или вентиляторы отключились). Комнатная по барабану.
Но есть и минусы: дельта воды зависит от потока, при экспериментах с оборотами помп, пересборке контура и/или замене компонентов в нём нужно перенастраивать таргет дельты воды. Ещё один минус, в котором не все сознаются но он есть: дельта воды в абсолютных величинах получается небольшой. Как правило единицы градусов (1, 2, ну три градуса - если поток очень плохой а нагрузка очень большая). При этом стандартные колебания и погрешность датчиков имеют довольно большую цену на фоне сравнительно маленькой базовой величины, что приводит и к неточностям при включении-выключении вентиляторов, и к "пиле оборотов" при некоторых условиях. А также остаётся некоторое чувство несправедливости, когда в комнате "дубак", а вентиляторы гудят как обычно, а в жару компонентам привыкшим к холодку, становится существенно жарче.

Вложение:
pilkapilka.png
pilkapilka.png [ 28.38 КБ | Просмотров: 602 ]


Третий вариант, дельта между воздухом и водой (таргет дельты воздух-вода). Также как и дельта воды, хорошо кореллирует с нагрузкой на систему - однако гораздо более инерционна и медленнее меняется при возникновении и снятии нагрузки, поэтому кратковременные флуктуации нагрузки не приводят к сильным изменениям оборотов. Имеет все те же минусы, что и дельта воды, но дополнительно осложнена тем что "воздушные" датчики как правило дают довольно заметные колебания и в результате дают ещё более амплитудную "пилу оборотов". При управлении от такой дельты остаётся всё то же чувство, что при таком дубаке стоило бы маслать поменьше, да и компонентам привыкшим к холодку, в жару станет пропорционально жарче.

Playground

Замечательная "песочница" позволяющая манипулировать с данными датчиков преобразовывая их в интересные конструкции.

Delta Complex

Мой первый вариант, имеющий все минусы управления от обычной дельты между воздухом и водой, но учитывающая изменение комнатной за пределы "стандартного коридора". Кривизна кривой автоматически уменьшается при комнатной ниже заданного "Порога холодка" и увеличивается при комнатной выше заданного "Порога летней температуры". Кривая строится для "стандартного коридора" и таргетирует дельту между воздухом и водой.
Добавлен Low pass filter для сглаживания колебаний итоговой величины.

Вложение:
DeltaComplex.png
DeltaComplex.png [ 151.9 КБ | Просмотров: 602 ]


Water temp Complex

Второй вариант, также основанный на опробованной в Delta complex логике учёта изменений комнатной температуры за пределы стандартного коридора. Добавлен весовой коэффициент изменения крутизны за пределами стандартного коридора комнатной. Данный виртуальный сенсор лишён недостатка предыдущей Delta Complex: более высокие стандартные значения делают обычные колебания показаний датчиков менее значимыми, и поэтому "пила оборотов" окажется наименее выражена.

#77

Оба варианта родились в попытках найти "золотое сечение" для контроля СЖО с учётом условий окружающей температуры.

В проекте - Delta water Complex - если захочется или если кому-то потребуется.
К сожалению, в Aquasuite нет функционала сохранения или экспорта-импорта виртуальных сенсоров Playground, так что можно только срисовывать с картинки :)

_________________
пятачок его свинейшества



Партнер
 

Заблокирован
Заблокирован
Статус: Не в сети
Регистрация: 07.08.2013
Откуда: Тула
Фото: 53
k2viper писал(а):
А также остаётся некоторое чувство несправедливости, когда в комнате "дубак", а вентиляторы гудят как обычно,

Не бывает такого. Чем в комнате холодней, тем лучше работает радиатор и дельта в итоге не такая уж большая, как некоторым теоретикам хочется :D .
k2viper писал(а):
а в жару компонентам привыкшим к холодку, становится существенно жарче.

Ниже комнатной не охладишь, поэтому жарче будет при любом способе регулирования, хоть целую пустыню песка в своей любимой песочнице перелопатишь.
k2viper писал(а):
в Aquasuite нет функционала сохранения или экспорта-импорта виртуальных сенсоров Playground

Наверное это всё потому, что это никому не нужный функционал? :lol:
k2viper писал(а):
так что можно только срисовывать с картинки

Серьёзно? Я как то обойдусь...


 

Member
Статус: Не в сети
Регистрация: 20.07.2019
k2viper писал(а):
помпа подключенная к Fan выходу управляется PWM? Что показывает aquasuite когда она включилась на 100% и работает (до того как пошаманить с перетыканием датчика)?

Да подключаю через PWM.. Сделал сброс устройства, секунд 30 помпа работала на 100% а потом утихла. Выключил включил комп и вроде все норм... Мистика блин.
Я получается никак не смогу установить новую версию софта если у меня нет ключа?

_________________
Ryzen 9 3900x (Supremacy Evo), MB Aorus x570 Elite, msi rtx 3090 ti suprim x (Bykski N-MS3090TITRIO-X), Fractal Design Define S2 TG


 

Member
Статус: Не в сети
Регистрация: 28.02.2008
Откуда: Калининград
Фото: 99
CrownA писал(а):
Серьёзно? Я как то обойдусь...


Перестань, все знают что в твоей старой аквасьют просто нет Playground, а 10 евро на обновление и финансовую поддержку любимого бренда ты зажал.

Добавлено спустя 1 минуту 56 секунд:
Elnur86 писал(а):
Я получается никак не смогу установить новую версию софта если у меня нет ключа?


Никак. Лицензия на годовое обновление стоит 10 евро, не запредельные деньги на фоне вашей системы. После окончания года продлевать не обязательно, получите все актуальные версии прошивок и актуальную версию аквасьют.

Добавлено спустя 1 минуту 16 секунд:
Elnur86 писал(а):
Сделал сброс устройства, секунд 30 помпа работала на 100% а потом утихла. Выключил включил комп и вроде все норм... Мистика блин.


Что-то слетело. Удалось восстановить сбросом устройства - хорошо. А над обновлением подумайте.

Добавлено спустя 2 минуты 39 секунд:
CrownA писал(а):
Ниже комнатной не охладишь, поэтому жарче будет при любом способе регулирования


Функция учёта превышения комнатной над "порогом летней температуры" на самом деле играет вторичную роль. У меня, по крайней мере пока, чаще прохладно чем жарко. Летом посмотрим, но думаю что весовыми коэффициентами всё можно разрулить.

Добавлено спустя 4 минуты:
CrownA писал(а):
Чем в комнате холодней, тем лучше работает радиатор и дельта в итоге не такая уж большая


:D

Какая дельта не такая уж большая, воздух-вода или дельта воды?

_________________
пятачок его свинейшества


 

Member
Статус: Не в сети
Регистрация: 20.07.2019
k2viper писал(а):
А над обновлением подумайте.

Я не особо разбираюсь, но что даст обновление?

_________________
Ryzen 9 3900x (Supremacy Evo), MB Aorus x570 Elite, msi rtx 3090 ti suprim x (Bykski N-MS3090TITRIO-X), Fractal Design Define S2 TG


 

Member
Статус: Не в сети
Регистрация: 28.02.2008
Откуда: Калининград
Фото: 99
Elnur86 писал(а):
Я не особо разбираюсь, но что даст обновление?


Все свежие прошивки для устройства(устройств) и последнюю версию аквасьют, и обновления в течение года. По истечении просто перестанет обновляться.

_________________
пятачок его свинейшества


 

Заблокирован
Заблокирован
Статус: Не в сети
Регистрация: 07.08.2013
Откуда: Тула
Фото: 53
k2viper писал(а):
Какая

Ты отлично знаешь, какая у меня дельта :D .
k2viper писал(а):
а 10 евро на обновление и финансовую поддержку любимого бренда ты зажал.

Мне это не надо. Я уже писал, что наличие песочницы не добавит ни мозгов, ни знаний, ни понимания процессов, происходящих в СВО.
Elnur86 писал(а):
Я не особо разбираюсь, но что даст обновление?

Для управления СВО - ни-че-го.
Для новых и жизненно важных (для кого то, но не для меня) свистоперделок - очень многое. Самое наиглавнейшее и наиважнейшее - песочницу :lol:


 

Member
Статус: Не в сети
Регистрация: 08.07.2003
Откуда: Almaty
Фото: 13
CrownA писал(а):
Не бывает такого. Чем в комнате холодней, тем лучше работает радиатор и дельта в итоге не такая уж большая, как некоторым теоретикам хочется .


ЩО?

Опять рецедив?

Эффективность радиатора НИКАК не связана с комнатной температурой.

Ну как ты 7мь лет этим занимаешься, и до сих пор не понял физики процесса?

То у тебя обороты вентиляторов дельту воды меняют, то вот комнатная температура дельту воды уменьшает.
Троечник ты безнадежный, понтуешься тут, зазирая моск начинающим.

Между тем дельта вода на входе-выходе контура.
1) НЕ зависит от оборотов вентиляторов на радиаторах.
2) НЕ зависит от комнатной температуры .
3) НЕ зависит от качества радиатора и ДАЖЕ НЕ зависит от КОЛИЧЕСТВА радиаторов.
Она будет ВСЕГДА одинакова при одинаковой отводимой мощности(нагрузке).

Напечатай это крупными буквами и произноси как отче наш каждый день, ибо уроков ты нифига не помнишь.
При одинаковой нагрузке у тебя вентили, управляемые по дельте воды, будут молотить одинаково и при 30С в комнате,
и при 20С.

И что-то подобное у тебя уже было - огромные перепады температур воздуха от времени года.
Поэтому у кого такие перепады есть, метод не айс, k2viper совершенно прав.

Добавлено спустя 2 минуты 19 секунд:
CrownA писал(а):
Мне это не надо. Я уже писал, что наличие песочницы не добавит ни мозгов, ни знаний, ни понимания процессов, происходящих в СВО.

Да у тебя их и нет, знаний этих, ни понимания основ, ты всё время лажаешь именно в основах.
И самое главное не учишься, не способен.


Последний раз редактировалось Breslavets 22.05.2020 22:53, всего редактировалось 1 раз.

 

Member
Статус: Не в сети
Регистрация: 09.11.2018
Откуда: Донецк
Фото: 0
Breslavets Эффективность радиатора от комнатной температуры изменяется, в моем случае было -1 градус комнатной = -2 градуса дельты вода/комнатна температура.

_________________
Искусственный интеллект не может состязаться с естественной глупостью.


 

Member
Статус: Не в сети
Регистрация: 08.07.2003
Откуда: Almaty
Фото: 13
Настройку производительности любых систем(включая к примеру информационные) надо начинать с постановки целей тьюнинга.
Цель водянки может быть разной - например, держать температуру компонентов охлаждения в диапазоне температур.
А кому-то важнее тишина, и не важно, что к примеру процессор будет горячее на дельту воздуха зима-лето...

Добавлено спустя 3 минуты 1 секунду:
vostokhost писал(а):
Эффективность радиатора от комнатной температуры изменяется, в моем случае было -1 градус комнатной = -2 градуса дельты вода/комнатна температура.

Да, эффективность радиатора измеряется дельтой воздух в комнате- вода на входе.
И она НЕ зависит от температуры воздуха при одинаковой нагрузке - это школьная физика,
если у тебя это не так - то значит, что-то в контуре поменялось.
Либо, что скорее всего нагрузка была разная.
Что, и дельта вода-вода у тебя поменялась?

Рассматриваем варианты при одинаковой нагрузке:
Например, в комнате 20С - вода 28С.
В комнате 30 - вода будет 38С.
При этом дельта вода-вода будет ОДИНАКОВОЙ при одинаковой нагрузке.
У более эффективного радиатора, или их большем количестве, температура воды будет НИЖЕ.
Добавили два радиатора:
В комнате 20С - вода 24С
В комнате 30С - вода 34С.
А дельта вода-вода - ТАКАЯ же как при одном радиаторе, независимо от температуры воздуха.
Бедолага CrownA, этого никак не усвоит, молотит вентили непонятно зачем по дельте круглый год(при этом имеет перепады температур от времени года).


Последний раз редактировалось Breslavets 22.05.2020 23:08, всего редактировалось 3 раз(а).

 

Member
Статус: Не в сети
Регистрация: 28.02.2008
Откуда: Калининград
Фото: 99
vostokhost писал(а):
Эффективность радиатора от комнатной температуры изменяется, в моем случае было -1 градус комнатной = -2 градуса дельты вода/комнатна температура.


Космическая зависимость... Если при 25 комнатной дельта воздух-вода 5гр, то при 24 стала 3гр, при 23 станет 1гр и при 22 станет нулевой? Это я отнял три градуса от Air in и отнимал по два с дельты воздух-вода. Звучит фантастически, не так ли?

Или это правило работает только для больших дельт? При комнатной 25 дельта воздух-вода 15гр. При комнатной 24 она стала 13гр? Потому что на маленьких дельтах воздух-вода (до 5гр) я подобного поведения не наблюдаю совершенно

_________________
пятачок его свинейшества


 

Member
Статус: Не в сети
Регистрация: 08.07.2003
Откуда: Almaty
Фото: 13
В моем случае нет смысла заморачиваться на сложных алгоритмах, ибо в комнате на уровне радиаторов 28-30С круглый год.
Хотя нет, июль август 25-27С - кондеры работают.
При меньше 24С я мерзну. :)


 

Member
Статус: Не в сети
Регистрация: 09.11.2018
Откуда: Донецк
Фото: 0
Breslavets Ничего не менялась, более того рассеиваемые ватты были теже, подробнее сейчас не напишу с телефона, но это частое и общеизвестное явление, к примеру гонять тесты при + 18 комнатной и смущать всех низкой дельтой.

_________________
Искусственный интеллект не может состязаться с естественной глупостью.


 

Member
Статус: Не в сети
Регистрация: 28.02.2008
Откуда: Калининград
Фото: 99
Breslavets писал(а):
Настройку производительности любых систем(включая к примеру информационные) надо начинать с постановки целей тьюнинга.
Цель водянки может быть разной - например, держать температуру компонентов охлаждения в диапазоне температур.
А кому-то важнее тишина, и не важно, что к примеру процессор будет горячее на дельту воздуха зима-лето...


Как раз об этом моя статейка выше )

_________________
пятачок его свинейшества


 

Member
Статус: Не в сети
Регистрация: 09.11.2018
Откуда: Донецк
Фото: 0
k2viper Дельта была 10-15 градусов.

_________________
Искусственный интеллект не может состязаться с естественной глупостью.


 

Member
Статус: Не в сети
Регистрация: 08.07.2003
Откуда: Almaty
Фото: 13
vostokhost писал(а):
Ничего не менялась, более того рассеиваемые ватты были теже

Т.е. дельта вода-вода была прежней - так?
Я это и объясняю местному эксперДу.

Добавлено спустя 1 минуту 31 секунду:
vostokhost писал(а):
но это частое и общеизвестное явление, к примеру гонять тесты при + 18 комнатной и смущать всех низкой дельтой.

Что-то я не видел в статьях и обзорах такой зависмости.
Ересь, уж прости.

Добавлено спустя 1 минуту 27 секунд:
k2viper писал(а):
Как раз об этом моя статейка выше )

хорошая работа, будет время и диаграмму твою изучу - все-таки контроллер дает массу возможностей.


 

Member
Статус: Не в сети
Регистрация: 28.02.2008
Откуда: Калининград
Фото: 99
Давайте подождем agression по вопросу тестов. Мне кажется у него опыт побольше и он как раз в вопросе зависимости основной дельты от AirIn в радиатор знает т.к. гонял в разных диапазонах температур.

_________________
пятачок его свинейшества


 

Member
Статус: Не в сети
Регистрация: 09.11.2018
Откуда: Донецк
Фото: 0
Breslavets измерял воду, воздух забора в радиаторы и комнатную температуру, ватты были теже, дельту вода/вода уже измерить было нечем.

_________________
Искусственный интеллект не может состязаться с естественной глупостью.


 

Member
Статус: Не в сети
Регистрация: 20.07.2019
CrownA писал(а):
песочницу

А что это такое? Просто если новые прошивки дадут стабильность и более точные показания то почему бы и нет... На сайте Аква есть информация чем отличается платная версия от беспл?
10 евро вроде не большая сумма если что-то значимое будет в обновлении...

_________________
Ryzen 9 3900x (Supremacy Evo), MB Aorus x570 Elite, msi rtx 3090 ti suprim x (Bykski N-MS3090TITRIO-X), Fractal Design Define S2 TG


 

Member
Статус: Не в сети
Регистрация: 08.07.2003
Откуда: Almaty
Фото: 13
k2viper писал(а):
Давайте подождем agression по вопросу тестов. Мне кажется у него опыт побольше и он как раз в вопросе зависимости основной дельты от AirIn в радиатор знает т.к. гонял в разных диапазонах температур.

Нельзя на такие тесты смотреть.
Есть статьи на https://www.xtremerigs.net, там серьезный подход к измерению подаваемой нагрузки, снижению утечек, замерам....
И там при одинаковой нагрузке дельта вода -вода одинакова НА любых радиаторах.
А дельта вода-воздух постоянна в разных тестах по времени, с разной комнатной температурой у одних и тех же радиаторов в разных тестах по времени.
Да и вообще, сомневаться в этом, это всё-равно, что думать что гром гремит, потому-что Зевс молнии мечет.


Показать сообщения за:  Поле сортировки  
Начать новую тему Новая тема / Ответить на тему Ответить  Сообщений: 7309 • Страница 263 из 366<  1 ... 260  261  262  263  264  265  266 ... 366  >
-

Часовой пояс: UTC + 3 часа


Кто сейчас на конференции

Сейчас этот форум просматривают: нет зарегистрированных пользователей и гости: 12


Вы не можете начинать темы
Вы не можете отвечать на сообщения
Вы не можете редактировать свои сообщения
Вы не можете удалять свои сообщения
Вы не можете добавлять вложения

Перейти:  
Создано на основе phpBB® Forum Software © phpBB Group
Русская поддержка phpBB | Kolobok smiles © Aiwan